Documentation for a newer release is available. View Latest

Una introducción a IPF

IPF, el Icon Payments Framework, es un toolkit o framework que permite a las organizaciones construir soluciones de procesamiento de pagos más rápido que con un desarrollo interno y con mucha más flexibilidad que los motores de pago empaquetados. Este artículo ofrece una visión general rápida de IPF sin asumir que el lector tenga conocimientos de desarrollo en Java.

Payments Orchestration & DSL Flows

El Payments DSL (Domain Specific Language) es cómo se definen los flows/orquestaciones de pagos en el Icon Payment Framework (IPF) usando una herramienta llamada MPS que, combinada con nuestro lenguaje y elementos GUI personalizados, se presenta como la parte de Flow Designer de IPF Studio. Los flows de pago se definen como state machines y varios pueden combinarse para procesar un pago hasta su finalización.

  • Para una introducción al DSL de IPF, Flo-lang, mira aquí.

  • Para un recorrido detallado y documentación de referencia, consulta aquí.

MPS es en realidad JetBrains MPS, una herramienta que permite a los clientes usar nuestros DSLs con facilidad.

Como parte del proceso de build de IPF, se genera documentación relacionada con los flow(s) definidos.

¿Dónde están los datos?

data location
Figura 1. Overview of data in a solution built with IPF

IPF usa patrones de Event Sourcing y Command Query Responsibility Segregation (CQRS). Esto significa que almacena una serie de events, o hechos, que han ocurrido durante el ciclo de vida de la transacción. Los eventos podrían ser 'PaymentValidated', 'PaymentBooked', 'PaymentSettled', etc.

CQRS y Event Sourcing significan que hay un log de solo anexado para cada transacción. Este log registra todos los hechos y SOLO registra los hechos. No hay actualizaciones de hechos ni eliminación de hechos: solo hechos nuevos. Esta colección de hechos se llama event store y es el 'write side' o 'event source' de IPF. El write side se separa como solución a muchos de los NFRs de IPF.

Los events/facts se transmiten a la base de datos ODS, que se usa para todas las consultas y se denomina 'read side', la cual es eventualmente consistente con el write side (después de, digamos, unos cientos de ms). La vista de read side puede generarse en varias formas basadas en los events, para que puedas ver una vista normal de transacción que muestra el estado actual del procesamiento, pero también puedes ver un registro de auditoría completo de lo que ocurrió. Los clientes pueden tener tantas read sides como deseen, cada una construyendo su propia vista a partir del event stream.

Para más información sobre event sourcing, lee Akka Persistence.

El message log se utiliza para almacenar todos los mensajes enviados y recibidos por IPF a CSMs, sistemas bancarios, etc. Estos se denominan External Messages.

Flow Data Model

Fundamentalmente, IPF tiene tres conceptos diferentes en su modelo de datos de flow.

Message Data Structure (MDS)

Message Data Structure objects son aquellos que se originan a partir de objetos ISO20022; por ejemplo, una instrucción pain.001 contiene un encabezado de grupo, una o más instrucciones y, dentro de cada instrucción, una o más transacciones de transferencia de crédito. Cada uno se considera un objeto MDS distinto que pertenece al pago original o unit of work. Normalmente se usan en los flows para modelar el mensaje de pago que inició un flow y cualquier mensaje de pago generado y recibido por un flow. Los MDS siempre están en formato JSON.

Processing Data Structure (PDS)

Processing Data Structures (PDS) objects son aquellos definidos por un usuario de IPF. Pueden contener elementos y tipos ISO2022 así como cualquier estructura arbitraria que un cliente desee. Los PDS siempre están en formato JSON.

External Messages

Estos son los mensajes reales enviados y recibidos por el flow. Están en el formato que necesiten: XML, archivo plano propietario, JSON, BSON, etc.

Processing Entities

Todos los datos procesados por un flow de IPF deben pertenecer a un processing entity, como se muestra en el siguiente diagrama.

dataModelSummary
Figura 2. Typical usage of the IPF Flow Data Model

Intercambio de datos con sistemas externos

ipf adapters
Figura 3. A sample solution built with IPF showing external systems

IPF tiene un mapping framework que, desde una perspectiva no desarrolladora, podemos pensar como adaptadores que convierten una acción en el DSL en algo tangible en código. Por ejemplo, las acciones de external domain realizan una solicitud a algo externo a una implementación de IPF y el adaptador la convierte en una solicitud que el sistema/API/interfaz externo entiende y la envía por un transporte que pueda manejar.

Usando un ejemplo real, la acción 'screen payment' en el DSL utiliza un adaptador para llamar a una API concreta en ese sistema de Sanciones específico vía HTTP, o quizá 'check balance' en el sistema contable vía MQ.

Si escuchas hablar de mappers, bridges o connectors, estos son diferentes componentes técnicos que forman lo que alguien no desarrollador puede considerar un adaptador. Además de permitir enviar acciones desde el flow, los adaptadores pueden realizar las mismas tareas para recibir entrada (p. ej., el resultado de una comprobación de sanciones) o un mensaje que inicia un flow, p. ej., una iniciación de pago desde un canal. Los adaptadores pueden estar alrededor de sistemas bancarios o servicios de negocio de IPF (p. ej., Reachability en el diagrama anterior).

Additional Optional Modules (AOMs)

IPF se licencia de dos maneras diferentes. La licencia core incluye cosas que todo cliente necesitaría para construir una solución sensata de procesamiento de pagos. Additional Optional Modules (AOMs) son cosas que solo algunos clientes necesitarán, con cada módulo licenciado por separado. Ejemplos de módulos opcionales adicionales incluyen todos los Scheme packs, el Business Rules Framework, el ODS y Identity Resolution.

Scheme Packs

IPF tiene el concepto de Scheme packs (técnicamente conocidos como CSM Services, ver el diagrama anterior) que ocultan las complejidades de diferentes CSMs a los flows del DSL. Por ejemplo, si el CSM 'A' envía una respuesta positiva a un recall usando un Pacs004, mientras que el CSM 'B' envía una respuesta positiva a un recall usando un Camt029 y un Pacs008, estos se estandarizan de tal manera que el flow del DSL para procesar respuestas positivas no necesita saber cómo diferentes CSMs implementan respuestas positivas. IPF tiene varios CSM packs disponibles como módulos opcionales adicionales y el cliente también puede crear los suyos para cualquier ACH o relación bilateral con la que desee intercambiar mensajes de pago.

Settings and Configuration

IPF ofrece dos enfoques para la configuración:

Static Configuration

  • Estas son configuraciones que probablemente no se actualicen con frecuencia y/o en tiempo real.

  • Las configuraciones estáticas forman parte del código bajo control de versiones y cualquier cambio requiere re-implementar el servicio para que surtan efecto.

  • Ejemplos incluyen parámetros de conectividad Kafka, URLs de base de datos, etc.

  • También útil para ajustes que requieren un alto nivel de control y pruebas.

Dynamic Configuration

  • Configuraciones que probablemente se actualicen con frecuencia y/o donde los cambios deban surtir efecto en tiempo real sin re-desplegar el servicio.

  • Las configuraciones dinámicas usan un patrón de diseño propietario de IPF llamado "Dynamic Processing Settings" (DPS).

  • Ejemplos incluyen límites de compensación bilaterales, extensiones de horarios operativos del CSM, configuración de selección de CSM, etc.

Para más información, mira aquí.

Human Task Manager

Human Task Manager (a menudo denominado HTM) proporciona a los flows la capacidad de crear tareas para operadores humanos y, opcionalmente, devolver los resultados de las tareas al flow. Ejemplos del tipo de cosas para las que se puede usar Human Task Manager incluyen:

  • Handle Unmatched Return

  • Handle No Response from Scheme

  • Inform Customer

  • Handle Booking Failure

  • Manually Enrich BIC

La funcionalidad para encontrar y gestionar tareas forma parte de IPF, mientras que cada tarea en sí es definida por los clientes de IPF, incluyendo una pantalla personalizada para la tarea.

Business Functions

Una business function es una pieza discreta de lógica de negocio core que puede ser usada por los flows. Ejemplos de business functions incluyen Validate BIC, Duplicate Check y Desconstruct IBAN.

Bulker and Debulker

IPF viene con dos funcionalidades para manejar archivos de transacciones en lote. Bulker, que agrupa transacciones en archivos en lote según la configuración, y Debulker, que desagrupa archivos recibidos en lote en componentes individuales según la configuración.

Bulker

bulker
Figura 4. Example use of Bulker

Puedes pensar en Bulker como en varios cubos de agrupación. Los flows crean transacciones y las ponen en el cubo correcto. Luego, al alcanzar un volumen configurado o cuando se llega a un momento configurado, las transacciones se agrupan y se produce un archivo en lote para su envío.

Debulker

debulker
Figura 5. Example use of Debulker for debulking a Settled Credit File from EBA Step2

Según la configuración, el archivo SCF entrante (efectivamente un sobre para agrupar PACS 8s) se desagrupa en un objeto de datos por cada PACS 8 recibido (basado en el encabezado de grupo) y un objeto de datos por cada transacción contenida dentro de los PACS 8s. Los flows pueden, opcionalmente, dispararse para cada objeto de datos producido por debulker, incluyendo uno que representa el sobre SCF.

Business Activity Monitoring

IPF incluye una capacidad que permite la creación de varios business metrics y technical dashboards que muestran cómo están funcionando las soluciones construidas con IPF.

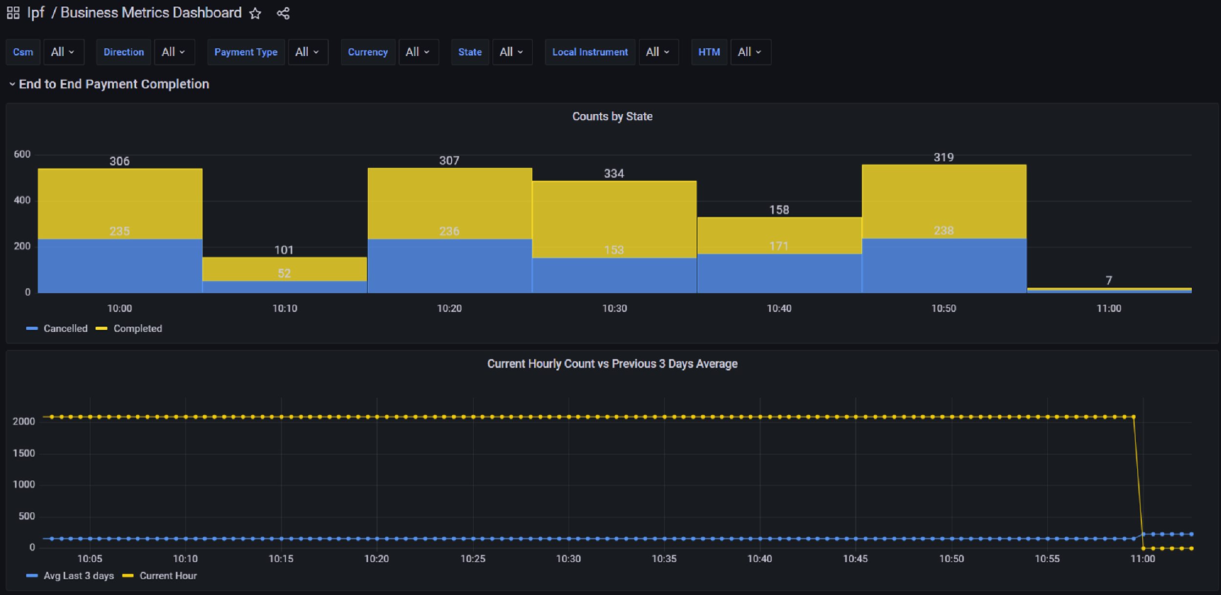
businessBAMexample
Figura 6. Example business metric
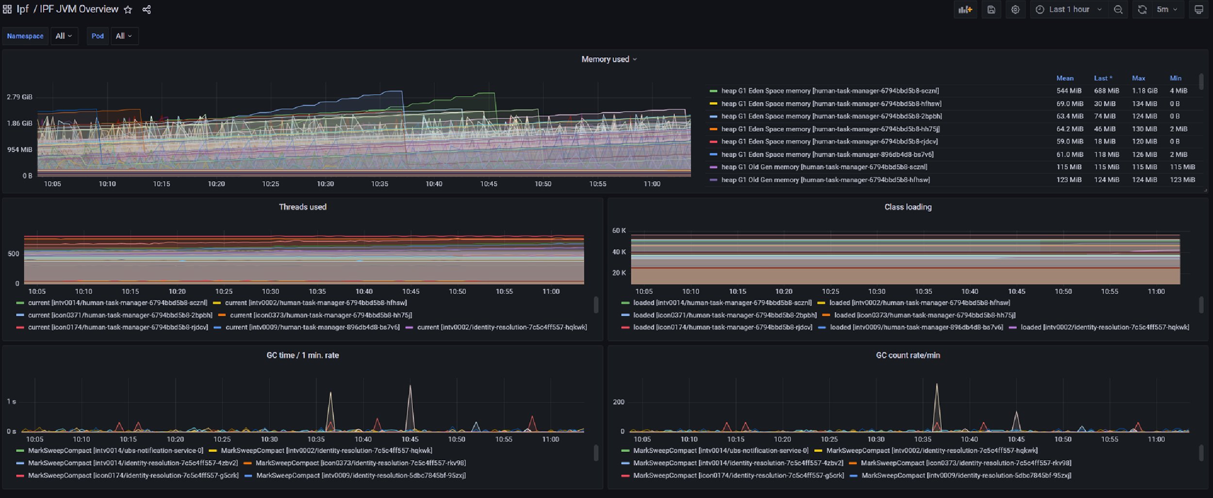
technicalBAMExample
Figura 7. Example technical metric

Operational Dashboard

IPF incluye un Operational Dashboard que recomendamos usar para interactuar con ODS y tu implementación de IPF; aunque puedes usar cualquier front-end que quieras. El Operational Dashboard es altamente personalizable; los componentes GUI listos para usar pueden eliminarse, se pueden añadir componentes específicos del cliente y también los clientes pueden especificar mapeos a pantallas estándar para ajustarse a su modelo de datos de flow. Además, el look and feel está bajo el control de los clientes.

El Operational Dashboard utiliza el mecanismo de autenticación y autorización de los clientes; no gestiona usuarios por sí mismo.

Reachability Service

El reachability service es un servicio dedicado para gestionar información relacionada con la reachability y tomar decisiones de enrutamiento basadas en esos datos. Carga datos de fuentes de industry, como ACH (ya sea como parte de un IPF scheme pack opcional o mediante un cargador creado por los clientes) y de SWIFT, así como datos procedentes del banco.

Los datos cubren áreas como la participación en CSM, detalles de las partes, límites, etc. Ejemplos del tipo de funcionalidad proporcionada por el reachabilty service son Select CSM Agent y Validate Intra Entity Reachability.

System Events

System events pueden pensarse como un log de aplicación tradicional. Como los logs tradicionales, tienen un nivel (INFO, DEBUG, ERROR o WARN) y un tipo (Functional o Technical). Hay un catalogue de eventos incluido con IPF, pero los clientes también pueden crear sus propios system events a medida. Las soluciones construidas con IPF publican system events basados en la configuración y cualquier sistema interesado puede escuchar los eventos.

systemEvents
Figura 8. Example use of system events